当前位置 当前位置:餐饮资讯 >资讯详情
资讯详情
67%连锁餐饮都在喊“成本失控”?餐链上线成本数据报表,助力餐饮老板成本精细化
报道时间:2026-03-10 10:02:27

对于餐饮行业而言,尤其是连锁餐饮品牌,数据早已不是“可有可无的辅助”,而是贯穿采购、运营、营销、管理全链路的“经营导航仪”。不同于单店经营的“经验驱动”,连锁餐饮面临多门店、多品类、多供应商、多团队的复杂管理场景,门店扩张越快,数据的重要性越凸显——缺乏数据支撑,就无法精准判断各门店的成本差异、无法优化跨区域供应链、无法精准定位盈利短板,甚至会因盲目扩张、粗放管理导致利润稀释、品牌内耗。

真正的餐饮精细化运营,本质是“数据驱动的精准决策”:通过数据,餐饮老板能跳出“凭感觉、靠经验”的误区,看清每一笔成本的流向、每一款菜品的盈利潜力、每一家门店的运营短板,从“被动应对问题”转向“主动预判风险、优化布局”。无论是单店的成本管控、菜品迭代,还是连锁品牌的规模化扩张、标准化管理,数据都能提供最核心的支撑,帮助餐饮老板穿透经营表象,找到隐藏的利润增长点,实现长期稳健发展。

在餐饮行业竞争日益激烈的今天,精细化成本控制已成为企业生存与发展的关键环节。据中国餐饮协会最新数据显示,超过67%的餐饮企业将"成本管控"列为当前经营面临的最大挑战,而仅有不到25%的企业建立了系统化的成本数据分析体系。面对食材价格波动、人力成本上升、消费需求多变等多重压力,传统依赖经验判断的成本管理方式已难以满足现代餐饮企业的需求。

在餐饮行业,“节流”与“开源”同等重要。据中国餐饮行业2023年度报告显示,成功实现数字化成本管理的餐饮企业,平均净利润率高出行业平均水平3.7个百分点。然而,现实中仍有大量餐饮企业依赖传统方式进行成本管控:手工记录、Excel表格、凭经验判断...这些方法不仅效率低下,更难以及时发现问题根源。

餐链作为餐饮行业数字化管理的领先平台,始终致力于通过技术创新助力餐饮企业提升运营效率。本次我们隆重推出成本管理模块的重大升级——全新「成本概况」与「数据报表」两大核心功能模块,通过多维度数据整合与智能分析,为餐饮企业提供前所未有的成本洞察能力,真正实现数据驱动的精细化运营!

一、行业痛点:为什么餐饮企业需要更强大的成本分析工具?

在深入介绍新功能之前,让我们先审视当前餐饮成本管理面临的普遍挑战:

1. 数据分散难整合

多数餐饮企业的成本数据分散在不同系统中——采购数据在进销存系统,销售数据在收银系统,人力成本在HR系统,导致无法形成统一视角的成本分析。

2. 分析维度单一

传统成本分析往往局限于总体成本金额的波动,缺乏多维度(如按门店、品类、时间、供应商)的深入解析,难以定位具体问题根源。

3. 决策滞后效应明显

月度甚至季度的财务报告周期使得成本问题发现时已过去许久,错过了最佳调整时机,造成不必要的损失。

4. 专业分析门槛高

深度成本分析需要较强的财务专业知识,而门店管理人员往往更擅长运营而非数据分析,导致很多有价值的数据未被充分利用。

餐链本次升级正是针对这些痛点,通过技术创新降低数据使用门槛,提升成本分析的深度与效率,让每一位餐饮管理者都能成为成本控制专家。

二、升级亮点:全景成本视角,智能分析驱动

数据报表——深度挖掘成本动因

餐链的数据报表模块新增五张核心分析报表,采用"图表+表格"双视图设计,兼顾可视化洞察与数据明细查看,全面支持门店精细化管理和经营决策优化。

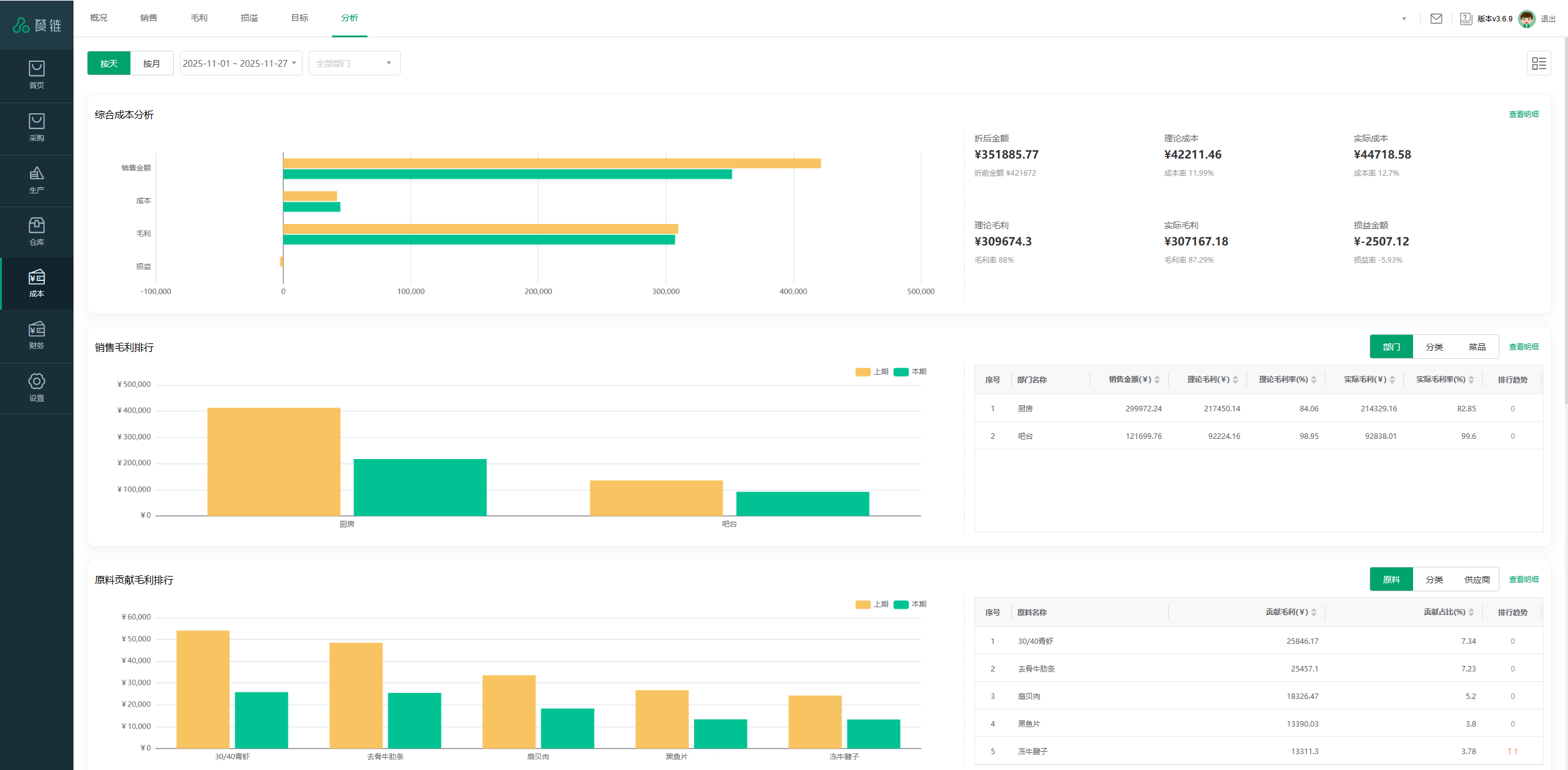
1. 综合成本分析报表

通过四组并列柱状图,系统化呈现关键经营指标的对比关系:

  • 销售维度:折前销售金额 vs 折后销售金额
  • 成本维度:理论成本 vs 实际成本
  • 毛利维度:理论毛利 vs 实际毛利
  • 损益维度:损益金额 vs 损益类型
  • 表格部分同步展示各指标的具体数值,便于横向对比与趋势追踪。
  • 实战场景:上海某高端餐厅发现本期实际毛利明显低于理论毛利,通过本报表对比"理论成本"与"实际成本"柱状图,发现实际成本超出理论成本17%,进一步排查发现是新厨师对食材使用标准掌握不足导致浪费增加,通过加强培训后,次月成本偏差降至5%以内。

2. 销售毛利排行报表

支持按门店(可细化至部门)、分类、菜品三种维度切换,展示毛利率排名前5的项目。

  • 图表区:以双柱状图形式对比"上期毛利"与"本期毛利",直观反映变化趋势
  • 表格区:列出各项目的销售金额、毛利金额、毛利率及排名变动趋势(▲/▼)
  • 实战场景:某快餐连锁运营经理通过切换至"菜品"维度,发现招牌产品"至尊牛肉堡"本期毛利率下降且排名下滑,结合表格中的"销售金额"与"毛利金额"数据,判断是因牛肉原料涨价导致,及时调整定价策略并推出替代产品,稳定了整体毛利率水平。

3. 原料贡献毛利排行报表

支持从原料、分类、供应商三个角度分析其对整体毛利的贡献情况。

  • 图表区:展示前5项在"上期"与"本期"贡献毛利金额的柱状图对比
  • 表格区:列出贡献毛利金额、贡献占比(占总毛利比例)及排名趋势
  • 实战场景:某餐饮集团采购主管在"供应商"维度下发现某海鲜供应商的原料贡献毛利占比大幅下降,结合其"排名趋势"下滑提示,进一步核查发现该供应商近期食材质量不稳定且价格上升5%,经评估后引入替代供应商,每年节省采购成本超80万元。

4. 成本占比分析报表

针对各门店或品类,分析四项关键成本在整体中的占比分布:

  • 理论耗用占比 (%)
  • 实际耗用占比 (%)
  • 采购占比 (%)
  • 库存占比 (%)
  • 图表以四色柱状图并列展示,表格则提供精确百分比数值。
  • 实战场景:某连锁火锅区域经理发现某新开门店"实际耗用占比"显著高于"理论耗用占比"达12%,说明存在原料使用超标问题;同时"库存占比"偏高,提示可能存在囤货或周转缓慢问题。通过优化备货计划与加强员工标准操作培训,两个月后各项指标均回归正常范围。

5. 采购占销比汇总报表

支持按原料、分类、供应商三类维度查看采购成本占销售额的比例(采购占销比)。

  • 图表区:展示前5项上期与本期采购占销比的柱状图对比
  • 表格区:列出采购金额、采购占销比,并标注同比变化
  • 实战场景:某咖啡连锁品牌财务人员在"分类"维度下观察到"乳制品类"的采购占销比连续两期上升,结合季节性因素判断并非销售增长导致,进一步排查发现是主要奶源产区产量下降导致价格上涨,及时调整菜单结构,增加非乳制品选项,平衡了整体成本结构。

技术优势:餐链成本模块的核心价值

1. 数据整合能力

餐链平台无缝对接点餐系统、库存管理系统、财务系统等,自动聚合多源数据,消除数据孤岛,确保成本分析的全面性与准确性。

2. 实时计算引擎

基于云计算与大数据技术,支持亿级数据实时计算与呈现,保证数据的及时性与准确性,帮助管理者把握最新经营状态。

3. 智能预警机制

内置异常波动识别算法,当关键指标超出合理范围时自动预警,并通过移动端推送提醒,帮助管理者及时发现并解决问题。

4. 交互式体验设计

采用领先的数据可视化技术,提供丰富的交互操作(筛选、钻取、联动、对比),让数据探索变得直观而高效。

5. 多权限管理支持

根据不同角色设置数据访问权限,确保数据安全的同时,让每位管理者都能获取所需信息,支持集团化、多门店的复杂管理架构。

赋能餐饮管理,共创智慧未来

餐链本次成本模块的全面升级,标志着餐饮行业数字化管理从"流程电子化"向"决策智能化"迈出了重要一步。我们深知,每一分成本优化都是餐饮企业的利润增长点,每一次效率提升都是竞争力的强化。

在日益复杂的市场环境中,数据驱动决策不再是一种选择,而是一种必然。餐链致力于通过技术创新,降低数据使用门槛,让每一位餐饮管理者都能拥有资深财务分析师般的洞察能力,让成本控制从被动应对变为主动规划。

现在即未来,餐链邀请您体验全新成本数据报表模块,携手探索餐饮数字化管理的新可能,共同开创餐饮行业精细化运营的新时代!

餐饮资讯
解决方案 解决方案
餐链学院 餐链学院
成功案例 成功案例